Google Ads Metriken mit Metricool: alle Daten deiner Anzeigen an einem Ort

Bist du ein Google Ads Jedi oder noch auf Caillou-Niveau? Egal, ob du ein Experte bist oder gerade erst anfängst, die Google Ads-Metriken sind unverzichtbar.
Du hast dich sicherlich schon mit der Benutzeroberfläche herumgeschlagen und Berichte für deine Kunden selbst erstellt.
Kommt dir das bekannt vor?
Jetzt musst du dich nicht mehr damit herumschlagen
Mit Metricool kannst du alle Metriken deiner Google Ads-Kampagnen an einem Ort einsehen und mit einem Klick einen Performance-Bericht erstellen.
Bei Metricool machen wir die Analytik für alle Nutzer einfacher. Daher gibt es jetzt die neue Funktion, um Google Ads-Metriken einfach zu erhalten.
Warum Metricool verwenden, um deine Google Ads-Kampagnen zu messen?
Es gibt viele Gründe, der Hauptgrund ist die Einfachheit, mit der du deine Metriken erhalten kannst. Andere Vorteile, die du genießen wirst, sobald du es benutzt, sind:
- Alle Informationen gebündelt: Du hast alle deine Metriken auf einen Blick, viel bequemer. Endlich gewinnst du Zeit, um andere Kampagnen zu entwerfen.
- Google Ads-Berichte erstellen: Wenn du Ergebnisse für Kunden präsentierst, musst du nur einen Knopf drücken und voilà: Der Bericht mit deinem eigenen Logo ist erstellt.
- Vergleiche all deine Kampagnen: In einer Tabelle kannst du die Leistung deiner Anzeigen unabhängig voneinander überprüfen und sie nach jeder beliebigen Metrik gruppieren.
✅ Nur Vorteile
Was wirst du mit der gewonnenen Zeit machen?
Analyse der Google Ads-Metriken in Metricool
Im Hauptmenü musst du als erstes den Zeitraum auswählen, den du analysieren möchtest.
Du kannst die Metriken deiner Kampagnen nach Tagen, Monaten, Wochen oder sogar einem benutzerdefinierten Zeitraum gruppieren.
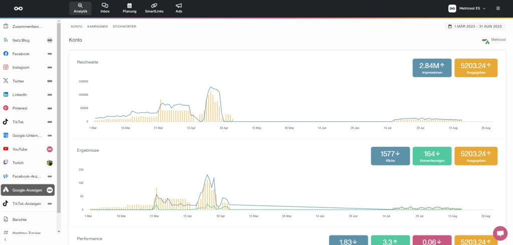
Reichweite
Die erste Grafik, die du siehst, ist die Reichweite deiner Kampagnen im ausgewählten Zeitraum. Du siehst:
- Die Impressionen
- Die Reichweite
- Die investierte Summe
Ergebnisse
Eine komplette Analyse deiner Anzeigen. Neben dem investierten Geld kannst du dir die Anzahl der Klicks ansehen, die deine Anzeige erhalten hat.

Performance
Hier kannst du die Performance der in deine Ads-Kampagnen investierten Mittel messen. Du findest diese drei Metriken:
- CPM: Kosten pro tausend Impressionen.
- CPC: Kosten pro Klick.
- CTR (click-through Rate): Klicks/Impressionen. Mit diesem Prozentsatz weißt du, wie effektiv deine Kampagne ist.
Wie du dein Google Ads-Konto mit Metricool verbindest
Um dein Google Ads-Konto mit Metricool zu verbinden, klicke auf die Option im linken Menü, wie im Bild zu sehen. Klicke auf den Verbinden-Button und folge den angeforderten Schritten: Verbinde dich mit einem Google-Konto, wähle das Google Ads-Konto aus, das du verbinden möchtest, und fertig.

PREMIUM-OPTION METRICOOL
Mit dem Premium-Konto kannst du mehrere Google Ads-Konten verschiedener Kunden verbinden. Dazu musst du jedes von ihnen mit dem entsprechenden Google-Konto verknüpfen.
Dies ist der effizienteste Weg, den wir empfehlen, um die beste Leistung aus deinen Kampagnen zu holen.
WELCHE METRIKEN WIRST DU FINDEN?
Außerdem findest du eine Tabelle mit allen Metriken und den Namen der Google Ads-Kampagnen. Indem du auf jede Metrik klickst, kannst du die Kampagnen nach diesem Datum sortieren.
Wie du Google Ads-Berichte erstellst
Wenn du einen Bericht über soziale Netzwerke für Kunden erstellst, schließt du normalerweise Metriken über Engagement, Nutzerwachstum und Ziele ein.
Wie wäre es, die Performance der Google Ads-Kampagnen einzubeziehen?
Jetzt ist es möglich!
Du kannst Kunden oder Marken zeigen, wie Werbung funktioniert und welche Vorteile sie bietet.
Es gibt nichts Besseres, als alle deine Metriken in einem Bericht zu haben, und Metricool macht es dir viel einfacher, als du denkst. Mit nur einem Knopfdruck sind alle deine Daten aus den Kampagnen, die du in Google Ads durchführst, enthalten.

ERINNERUNG: Du kannst den Bericht mit deinem eigenen Logo personalisieren und ihn automatisch in PDF oder PPT generieren, um in PowerPoint nach Belieben Dinge hinzuzufügen oder zu entfernen.
Wir hoffen, dass du unsere neue Funktion genießt und das Beste daraus machst. Probiere es kostenlos aus, indem du dich bei Metricool registrierst.
Wenn du Fragen hast, freuen wir uns auf deine Kommentare!